sitechecker.pro logo mobile

Deepcrawl (Lumar) Alternative with Always-On Monitoring

Sitechecker automatically audits and monitors all client websites — no setup or training needed. Get real-time alerts, unlimited users, and white-label dashboards to track every project’s SEO performance in one simple platform.

Deepcrawl (Lumar) Alternative with Always-On Monitoring
Discover why agencies choose Sitechecker over Deepcrawl (Lumar)

Sitechecker gives agencies complete control and visibility without the enterprise complexity of Deepcrawl.
All pages are monitored automatically for technical issues, indexability problems, and content updates; no setup or manual configuration is required.

Reports on website health, rankings, and GSC data are generated automatically and shared with your team or clients through live dashboards.
You can add unlimited users and collaborate in real time at no extra cost.

This helps agencies save time, simplify reporting, and focus on improving SEO results instead of managing complex tools.

Why agencies prefer Sitechecker

Working on a website and wanting to see if the developers changes have the intended effect? Sitechecker shows you the answer. Does a client ask what their money got them? Sitechecker has got you covered with the report. Did Google’s core update mess with your ranking and you want to know which exact lines of code you can optimize to get bring your ranking back on track? Sitechecker knows.

There is no need to check it manually or add items to the list, the system automatically knows when an issue has been resolved or new optimization opportunities have arisen.

View case study
Lorenz Graf
Lorenz Graf
Head of SEO at LightCyde
Lorenz Graf

Our biggest takeaway from using Sitechecker is its user-friendly yet powerful functionality and optimal cost-benefit ratio. This tool methodically addresses SEO-related issues for each client, offering tailored solutions and transparent progress tracking. The ability to control user permissions within the tool is precious to us. It ensures that the right team members have the appropriate access, enhancing security and efficiency. This combination of powerful features, cost-effectiveness, and user management capabilities makes Sitechecker an indispensable tool in our SEO toolkit, allowing us to deliver high-quality, customized SEO services to our clients efficiently and securely.

View case study
Jesús Robles
Jesús Robles
Chief Marketing Officer of Mark3ting.ca
Jesús Robles

It helps my team to find errors and implement solutions. Technical SEO is key to improving SEO. In my opinion, it’s not possible to boost SEO if the website has technical issues. That’s why being able to identify and fix these technical issues is a priority. Sitechecker is a great tool that monitors the site and notifies you of what is wrong, so you can fix it immediately.

View case study
Karina Tama-Rutigliano
Karina Tama-Rutigliano
CEO and Founder of Senior Care Clicks
Karina Tama-Rutigliano

Sitechecker vs Deepcrawl (Lumar)

Switching from Deepcrawl (Lumar) to Sitechecker simplifies your SEO workflow. Here’s how Sitechecker gives you more visibility, faster insights, and easier team collaboration – without enterprise complexity.

1/ All-in-one client dashboard with instant setup

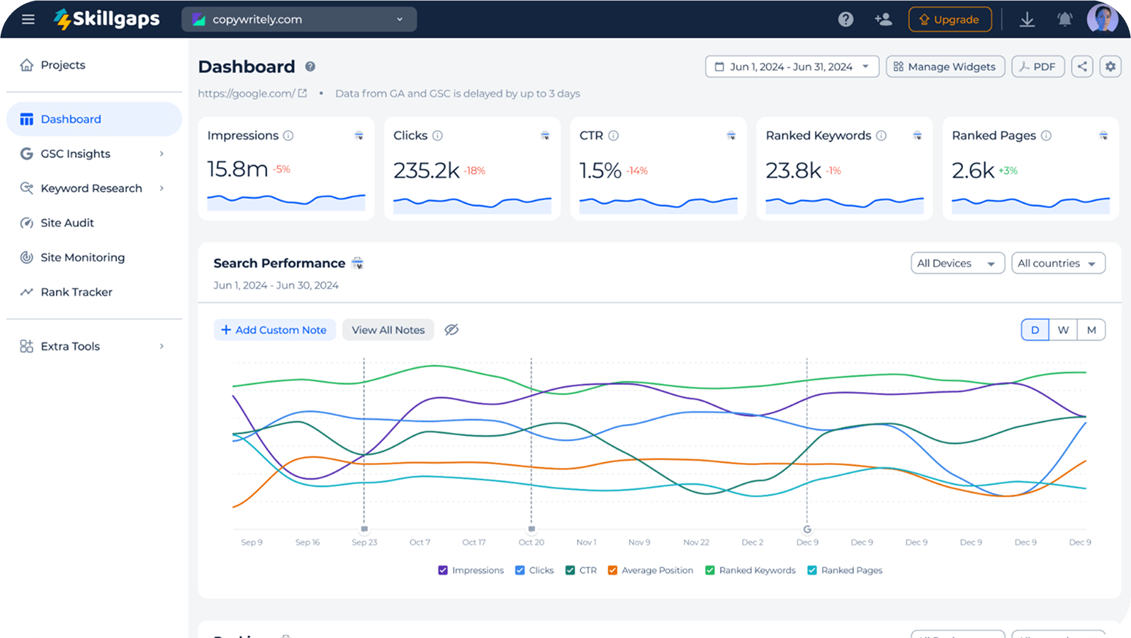
Monitor client websites in one place with combined GSC and GA4 metrics, technical health, and keyword rankings. You can get a one-screen overview of the project’s performance and issues without switching tabs.
All-in-one client dashboard with instant setup

2/ Real-time SEO alerts

Set alerts and scheduled reports for each client project. Sitechecker automatically detects server errors, redirects, noindex tags, robots.txt changes, and broken pages – instantly notifies you via email or Slack. No manual re-crawls or scheduled jobs needed.
Real-time SEO alerts Real-time SEO alerts

3/ Unlimited users and role-based access

Add your whole agency team and clients, no seat limits or extra costs. Assign roles, control access per project, and keep everyone working from the same dashboard.
Unlimited users and role-based access

4/ Continuous full-site monitoring

Sitechecker automatically tracks changes across all your client websites: from meta tags and headings to HTTP status and canonical updates. No need to configure separate crawls or manage credit limits for each project, unlike Deepcrawl’s crawl-credit system.
Continuous full-site monitoring Continuous full-site monitoring

5/ White-label live dashboards for clients

Share real-time SEO results through branded dashboards, not just reports. Add your logo, domain, and colors to give clients instant access to live rankings, traffic, and site health data. No manual exports or waiting for updates, everything is automatically refreshed and always up to date.
White-label live dashboards for clients White-label live dashboards for clients

6/ Full Google Search Console integration

Get expanded GSC data (up to 36 months) directly inside your dashboard. Analyze clicks, impressions, positions, and CTR with no 1,000-row limits and no need to export manually. View search metrics directly within your site audit reports to instantly understand how technical issues affect visibility and traffic performance, without switching tools.
Full Google Search Console integration Full Google Search Console integration

7/ AI Overview & LLM visibility tracking

Track when and how your clients’ websites appear in Google AI Overviews and major LLM systems. In one dashboard, you can see which pages are cited, how often your brand is mentioned, and what competitors appear alongside you.
AI Overview & LLM visibility tracking AI Overview & LLM visibility tracking

8/ Affordable, transparent pricing

No enterprise quotes or hidden fees. Sitechecker offers straightforward plans that include all key features – complete audits, rank tracking, alerts, and team access, for a fixed monthly price.
Affordable, transparent pricing

Deepcrawl (Lumar) vs Sitechecker

Starting price
Unlimited users with role-based access
Real-time SEO alerts (email & Slack)
Continuous full-site monitoring
Client dashboard combining GSC, GA4 & site health
White-label live dashboards for clients
Full Google Search Console integration
GSC metrics inside website audit
GA4 integration
AI Overview & LLM visibility tracking
Migration Checker
Ready-made GSC reports
Crawl credits & limits
Instant setup & onboarding
Starting price
From $89/month
Unlimited users with role-based access
✅ Yes
Real-time SEO alerts (email & Slack)
✅ Yes
Continuous full-site monitoring
✅ Yes
Client dashboard combining GSC, GA4 & site health
✅ Yes
White-label live dashboards for clients
✅ Yes
Full Google Search Console integration
✅ Yes
GSC metrics inside website audit
✅ Yes
GA4 integration
✅ Yes
AI Overview & LLM visibility tracking
✅ Yes
Migration Checker
✅ Yes
Ready-made GSC reports
✅ Yes
Crawl credits & limits
✅ Yes
Instant setup & onboarding
✅ Yes
Starting price
Enterprise pricing only
Unlimited users with role-based access
⚠️ Limited
Real-time SEO alerts (email & Slack)
⚠️ Limited
Continuous full-site monitoring
⚠️ Limited
Client dashboard combining GSC, GA4 & site health
✗ No
White-label live dashboards for clients
⚠️ Limited
Full Google Search Console integration
⚠️ Limited
GSC metrics inside website audit
✗ No
GA4 integration
✅ Yes
AI Overview & LLM visibility tracking
✗ No
Migration Checker
✗ No
Ready-made GSC reports
✗ No
Crawl credits & limits
⚠️ Limited
Instant setup & onboarding
⚠️ Limited

So, soon? Well, before you go…

Get instant on-page SEO analysis of your home page

  • Detect broken links
  • Detect issues with content optimization
  • Check PageSpeed for mobile and desktop
Something went wrong. Please, try again later.
You’ll get the report in 2 seconds without required signup

Automate your on-page SEO routine

Skip manual audits, see technical issues and GSC & GA4 performance while you browse.

Add to Chrome for FREE Chrome Add to Chrome for FREE
Free • No sign-up • Works on any site
exit-popup-image exit-popup-image